社区 发现 Amazon 亚马逊竞品的流量词为什么比你多?
亚马逊竞品的流量词为什么比你多?
明明产品和竞品大差不差,Listing 文案也反复打磨过,可关键词覆盖量就是差人家一大截。引流的核心词就那么十几个,翻来覆去跑不出新词。
再看竞品,人家上架时间没比你早多少,流量词却铺了几百个,自然流量蹭蹭往上涨,广告单占比越来越低。
我以前也一直以为是“选词不够多”“文案没埋好词”。其实,竞品流量词收录多,不是输在文案或选词数量,而是我们没把对手父体流量当成核心运营,白白浪费了变体带来的流量红利。
直到我把竞品的父体拆开仔细看了一遍,才反应过来:不是我不够努力,是我一直没搞懂“变体结构”才是流量入口的关键。
变体不是单纯的属性堆砌,而是流量词的叠加载体;父体也不是一个空壳,而是能撬动全站流量的策略枢纽。
我之前踩过的坑,基本都在这儿了。我自己复盘了一下,之前做多变体的时候,踩了四个典型的坑:
只盯子体数据,无视父体全局。
我后台一个一个子体查转化、查流量,忙活半天,结果整个链接的流量词大盘是什么样,根本看不清。变体之间各打各的,关键词高度重叠,等于自己跟自己抢曝光。
盲目上变体,内部内卷严重。
所有变体共用一套关键词,抢同一个坑位。流量没扩出去,反而把链接权重拉低了,该冲排名的子体根本冲不上去。
跟风堆词,不懂差异化布局。
看竞品词多,我就复制粘贴,哪个词看着像就往上怼。结果冷门属性的词烧了一堆预算,真正有潜力的高转化词反而没给够曝光。
看不清竞品套路,只会被动跟风。
我知道对方变体多,但我分不清哪个子体在抢大词、哪个子体在铺长尾。布局永远慢半拍,选词像是猜谜。
后来我换了个思路,不再只看单链接。我开始把父体当成一个策略分析工具,而不是一个空壳。用数据来指导变体分工和关键词布局,而不是凭感觉堆词。
想要实现流量词翻倍,要跳出“优化单链接”的思维,让变体流量池直接拉开和竞品的差距。
具体我做了三件事,分享一下实测下来的体感:
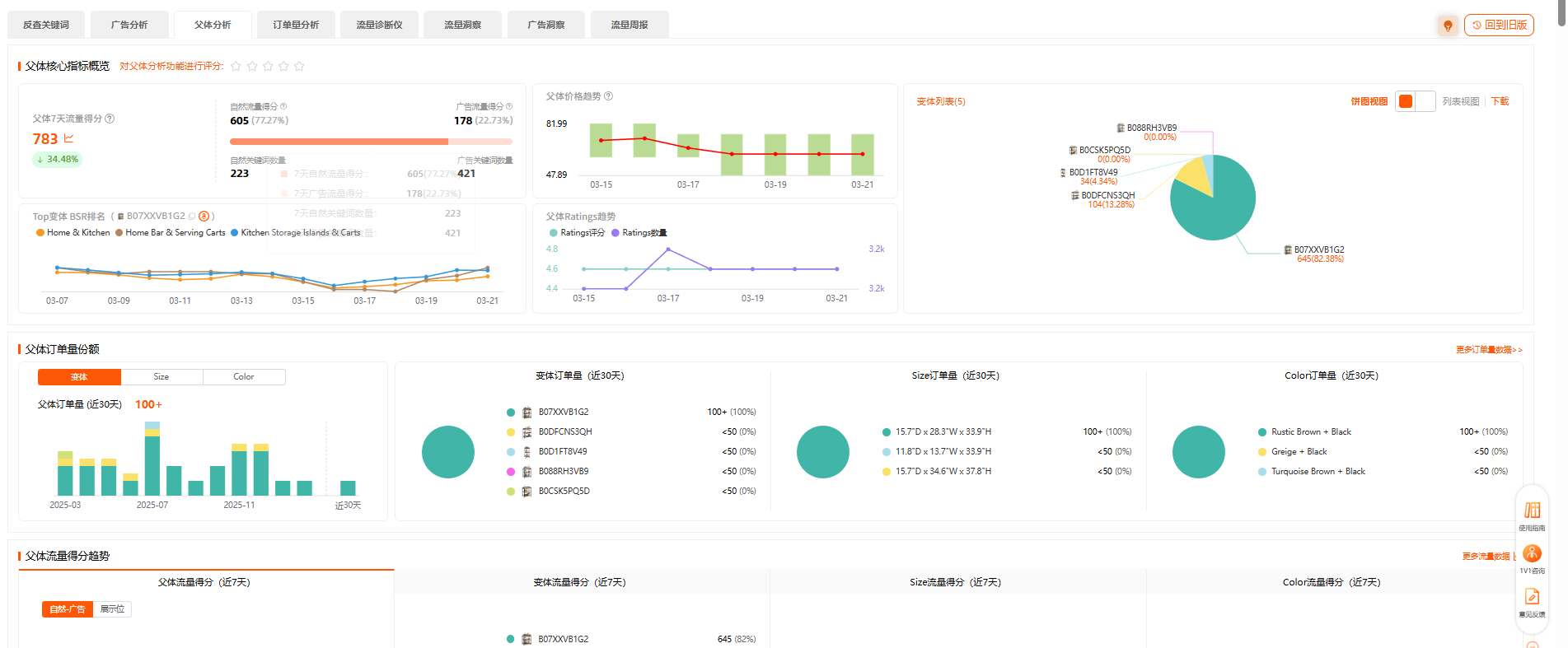
1. 直接锁父体 ASIN,看清整个链接的流量脉络。
我不再手动汇总几十个子体的数据了,直接一键看父体整体的流量词、价格、关键词矩阵。
这一步帮我快速分清楚:
哪个子体的销量最高,哪个子体的流量占比最大,竞品价格分布是怎么样的;一键整合全变体,清晰把控整个链接的流量脉络。
快速识别通用核心词,又能拆分细分属性专属词,判断:
哪些词适合全变体铺开;
哪些词需要精准匹配单个变体。
这一步的核心,是帮我找准流量破局点——是缺大词曝光,还是少长尾词覆盖,后续优化直接有的放矢。
2. 拆变体角色,给每个变体定“分工”。
不是所有变体都要抢核心大词。通过父体数据深度拆解,能精准筛选出链接内的引流担当、利润担当、清仓款,据此制定差异化流量策略:
高权重引流变体:
主攻大词、高流量词,抢占首页自然位,扛起主要曝光。
细分属性变体:
专攻长尾精准词、场景词、小众需求词,填补空白流量入口。
低效滞销变体:
及时下架或精简,避免拖累整体权重,防止流量内耗。
靠数据判断变体定位,比盲目砸广告更能提升关键词覆盖量。
3. 透视竞品父体,判断差异化突围策略。
我把竞品的变体结构、流量词分布、排名卡位拆了一遍,直接找到了几个缺口:
哪些词是竞品没覆盖的蓝海词?
哪些变体是竞品的薄弱项?
哪些词是竞品的核心盈利词?
拿到这些之后,我就刻意避开内卷赛道,去抢他们没覆盖的流量。关键词数量慢慢就反超了,而且不是靠烧广告硬堆出来的。
关键词排名不是一成不变的。
我现在会定期看父体以及各个子体的关键词排名变化,精准判断优化效果,体感下来非常实用:
排名上涨的变体 → 加大对应关键词的投放力度,巩固流量优势。
排名下滑的变体 → 及时优化 Listing 或调整关键词,守住既有入口。
用数据驱动策略调整,每一步优化都能落地见效,不用再靠感觉瞎折腾。
流量词的数量,从来不是由文案决定,而是由结构决定。
当然,最近亚马逊也在优化排名,出现了一个关键词下多个变体自然位的情况。那么在这种情况下,针对关键词的投放,我们仍然可以选择分析对手的投放形式:
如果对手每个变体下面针对某一个关键词都有自然排名,我们也可以尝试多子体投放;
如果对手各子体收录关键词分散,我们就需要考虑针对关键词和变体做好流量布局。
做亚马逊久了,你会发现:
流量不是靠蛮力堆出来的,而是靠结构设计出来的。
变体不是越多越好,但懂变体的卖家,已经在用结构拉开差距。
下次当你发现竞品关键词覆盖量远超自己时,先别急着怀疑自己文案不行。
去看一看他的父体结构——
可能答案,就藏在那几个你忽略的变体里。



















倒计时:
29 个回复