社区 发现 Amazon 【征集案例分析,可参考本帖】这个产品是如...
【征集案例分析,可参考本帖】这个产品是如何在只有3个评论的情况下10天冲到了500单?他在5月18号做了哪些操作让产品销量忽然冲到小类20?
5月18号冲到小类20,一直到24号保持在bsr榜单100以内
第一步我看了下店铺,是精品店铺,没有站外,站外只搜到了ABUNDA,这个网站
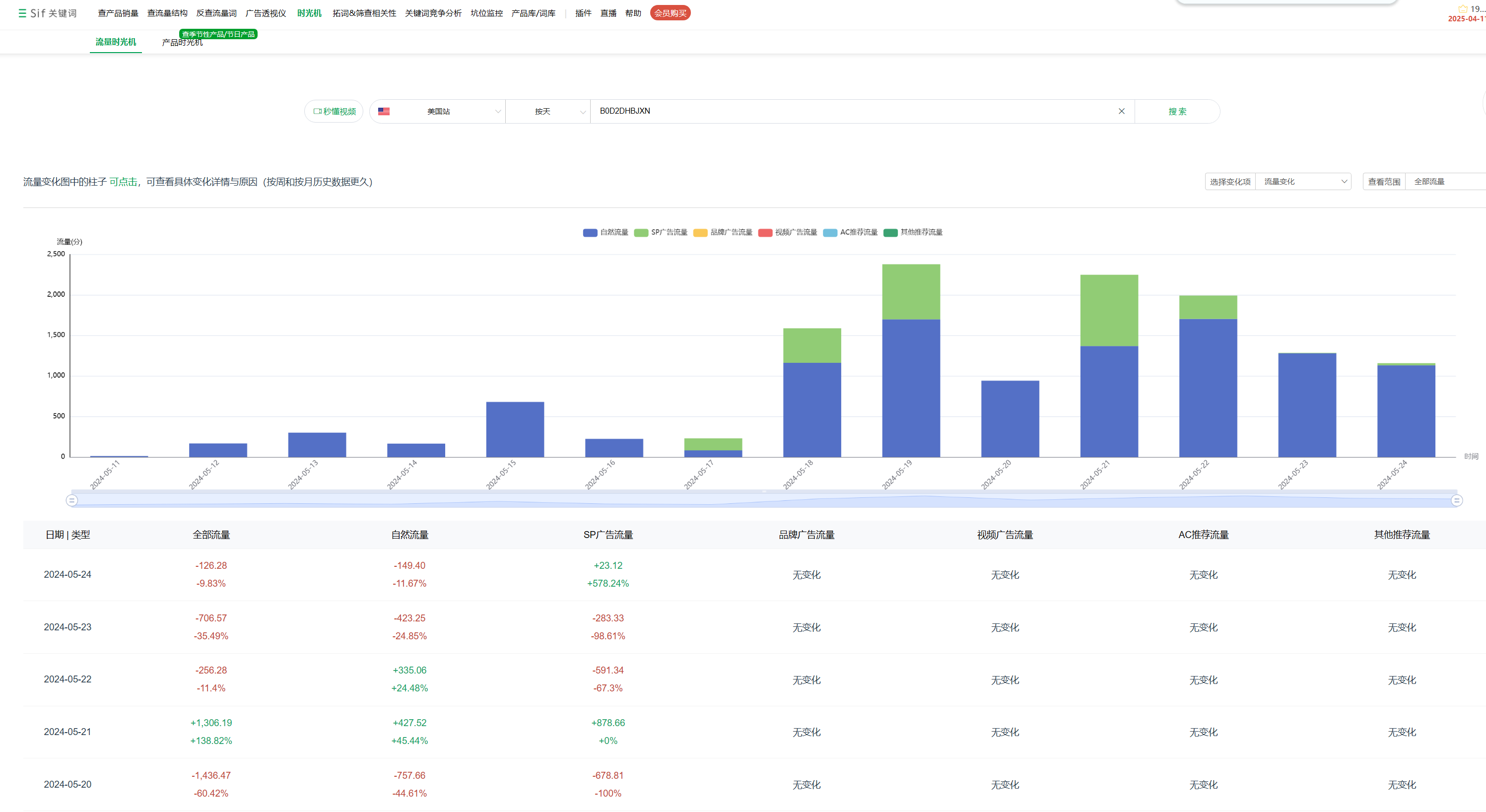
流量结构跑的都是sp广告
然后是s的时光机看来下广告组,精准+广泛在跑
结合流量时光机来看,一天有2000多的流量
我的问题是他在5月18号做了哪些操作让产品销量忽然上升这摸多




















倒计时:
14 个回复
匿名用户
赞同来自: 突突的小螃蟹 、 htgill
你可以看下这些我抽取的部分帖子:
https://www.wearesellers.com/question/84279
https://www.wearesellers.com/question/82657
https://www.wearesellers.com/question/81536
https://www.wearesellers.com/question/81863
https://www.wearesellers.com/question/79619
https://www.wearesellers.com/question/78149
https://www.wearesellers.com/question/78043
https://www.wearesellers.com/question/75877
这些链接特点有:
1. 自然流量占比非常高(90%+)
2. 广告不打或者少打
3. 绝大多数是没有站外的痕迹
4. 自然关键词排名突发性冲上去,而且持续稳定在前几位(包括大词)
5. 自然关键词排名在首页前列(一般是首页排名前几位)
你可以参考我这个帖子的分析,这包含了比较全的分析维度:https://www.wearesellers.com/question/87955
很多的案例,大概率都是用了关键词上首页的。
匿名用户
赞同来自: 突突的小螃蟹 、 htgill
你可以看下这些我抽取的部分帖子:
https://www.wearesellers.com/question/84279
https://www.wearesellers.com/question/82657
https://www.wearesellers.com/question/81536
https://www.wearesellers.com/question/81863
https://www.wearesellers.com/question/79619
https://www.wearesellers.com/question/78149
https://www.wearesellers.com/question/78043
https://www.wearesellers.com/question/75877
这些链接特点有:
1. 自然流量占比非常高(90%+)
2. 广告不打或者少打
3. 绝大多数是没有站外的痕迹
4. 自然关键词排名突发性冲上去,而且持续稳定在前几位(包括大词)
5. 自然关键词排名在首页前列(一般是首页排名前几位)
你可以参考我这个帖子的分析,这包含了比较全的分析维度:https://www.wearesellers.com/question/87955
很多的案例,大概率都是用了关键词上首页的。