社区 发现 Amazon 多变体运营无方向?广告还在烧钱攻旧款?新...
多变体运营无方向?广告还在烧钱攻旧款?新版「父体分析」让你快人一步!
多变体运营的难点
亚马逊运营都知道,多变体产品管理起来费时又费力。你是不是也经常这样:面对一个几十甚至上百个变体的竞品,明明能看到总销量和BSR,却始终摸不清它到底靠哪个款式引爆市场?只能埋头下载数据、硬啃表格……
在我们与众多卖家的需求交流中,以下问题被多次提及:
- 如何准确快速判断哪个Color、Size、Style是热销款?
- 哪个才是其真正的广告引流款?
- 哪个属性组合在贡献核心销量?
- 竞品的主推策略近期是否发生了不为人知的调整?
核心问题: 这些场景的本质,在于流量和销量数据分散和属性视角数据分析的缺失,没有把运营动作、变体流量、销量数据、关键词数据关联起来分析。
解决方案:多变体属性聚合分析
为了解决上述痛点,我们针对”变体X光机“做了功能迭代升级,现在改名叫做“父体分析”!
新版本相当于你拥有了针对父体的一台“X光机”,可以直接穿透父体ASIN的表象,看到其内部的真实结构。
它能在一屏之内,帮你清晰拆解:
- 父体订单结构和趋势:谁是贡献80%销量的热销款?热销款是否发生过变化?
- 父体流量结构和趋势:谁是卖家和亚马逊算法在主推的流量款?流量是否在不同款式之间发生着转移?
- 角色定位:谁是潜力款?谁又是该清仓的滞销款?
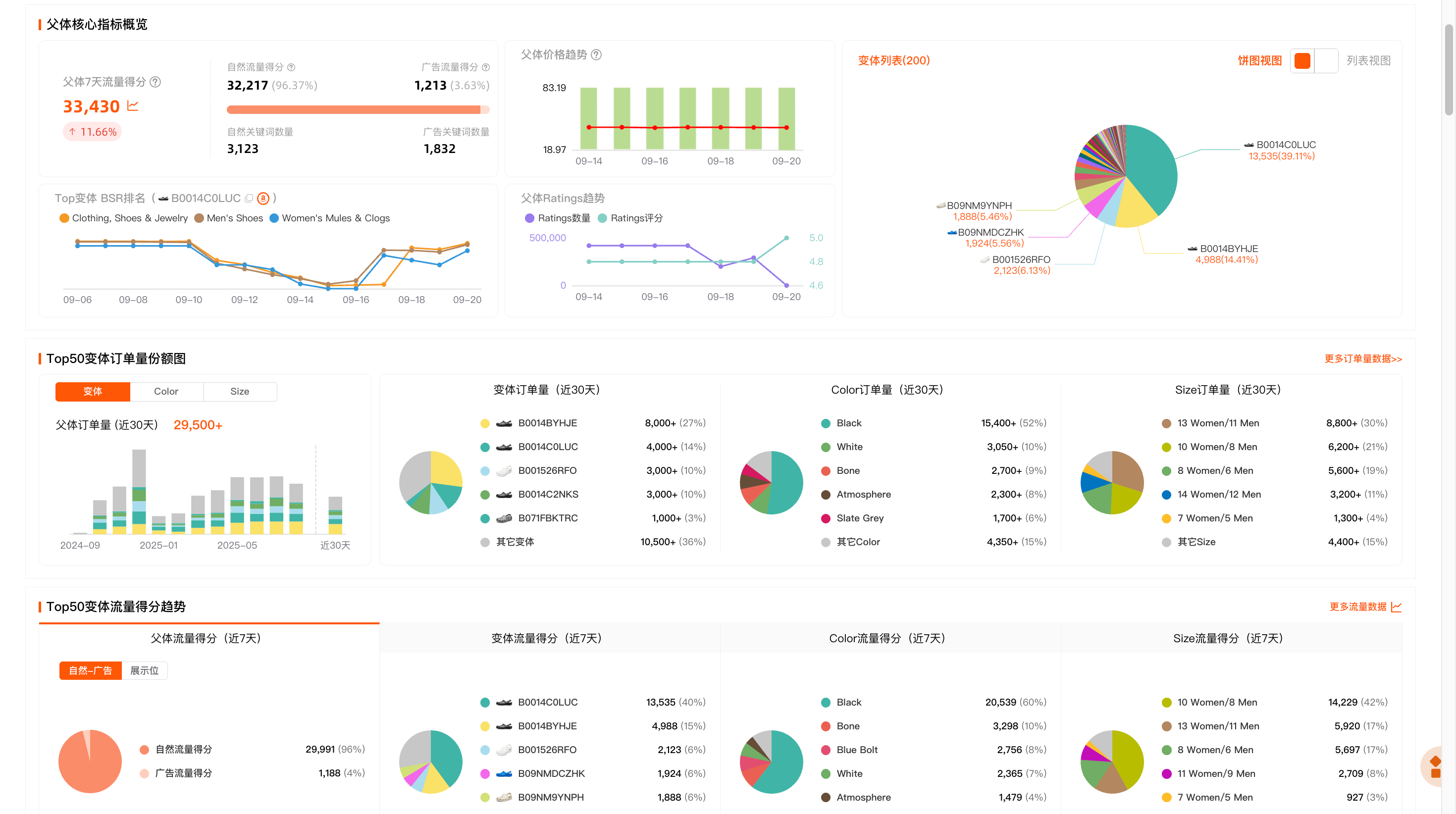
在“反查关键词”里查看的是单个变体数据,父体分析新功能聚合了多变体ASIN数据,整合了不同款式的流量、销量、运营动作、关键词数据,在你面前是一张清晰的父体层面的流量、订单量“多维数据对比看板”。
在这个看板,每个变体、每种款式不再是模糊的一员,而是被赋予了清晰的“角色分工”。
哪个是负责吸引广泛流量的“主要引流款”?
哪个是贡献核心利润的“高转化利润款”?
哪个是高广告投入的“运营主推款式”?
哪个是大幅降价的“滞销清仓款”?
使用场景1:精准识别引流款、潜力款与滞销款
运营痛点:
如何准确快速判断哪个Color、Size、Style是热销款?
哪个才是其真正的广告引流款?
哪个属性组合在贡献核心销量?
我们以1个女装多变体ASIN为例,以下是父体分析功能整合了产品属性流量vs订单量数据看板:
识别“流量入口”与“热销基本盘”
颜色维度:近期 “Black (黑色)”贡献了61%的流量和43%的订单,是绝对的流量核心和热销基本盘。
尺码维度: “M码”(42%流量) 和 “S码”(40%流量) 合计贡献了超过80%的流量,订单份额超过50%。可以判断该产品主要面向中小码的消费客户。
定位“高转化潜力款”
颜色维度: “Red (红色)” 以6%的流量撬动了13%的订单,转化效率极高,流量成本比黑色低,是值得关注潜力颜色属性。
尺码维度: “L码”、“XL码”和“XS码”均呈现出“订单量占比大于流量占比”的特征,转化率高于M和S热销款。特别是“XL码”,用3%的流量换来了16%的订单,是高转化率的尺码款式。可以进一步研究该类型产品对于大码的消费群体的需求。
策略参考
机会挖掘: 针对竞品的高转化“潜力款组合”(如红色、XL码)可以考虑创建独立的、高竞价的ASIN投放广告活动。
这些变体流量竞争小、用户购买意图明确,是实现高ROI、高转化率投放的重点目标。
成本控制: 可以观察调研自身产品与竞品“黑色M/S码”的竞争力。
如果我方优势明显,可进行针对这个竞品打广告抢流量;
如果优势不明显,则可考虑将这两个主要引流组合加入否定投放,避免与竞品的主要广告预算进行高成本的直接竞争,从而优化ACoS。
产品与备货层面:基于市场验证数据优化自身产品线。如果目前产品线缺少已被验证的高转化属性(如红色、XL、XS等),这是新品开发或变体补充参考数据。
场景2:洞察竞品推广策略调整与市场需求变化
在多变体运营中,我们往往只能看到竞品当前的热销款,但难以察觉其运营重心的动态转移。当竞品通过更换主图、调整广告预算来测试或主推一个新变体时,我们常常后知后觉,错失了同步调整策略、抢占流量的最佳时机。
我们以某个ASIN为例,在之前需要通过西柚找词下载变体历史流量数据,经过多步骤的excel数据整理、筛选、数据透视才能得出以下表格,然后判断不同产品同性(Color、Size等)的流量趋势变化,这是一个费时费力的过程:
基于运营同学整理数据繁琐的场景,在父体分析新功能,我们将卖家想要的流量趋势数据在父体流量趋势图里以可视化趋势图呈现出来,方便运营同学们分析趋势数据。
以下图为例,我们筛选了今年的时间范围,可以追踪其核心颜色变体从今年的“流量份额”与“订单份额”月度趋势,来深度解读其策略变化。
对流量与订单份额趋势图的交叉解读,可以清晰地还原出该竞品在过去几个月内,该产品经历了从“White”到“Black”的主推颜色流量转移。
策略中心转移:从“White”到“Black”的切换。通过对竞品核心变体流量份额的月度趋势进行分析,我们发现该竞品并非在执行一次简单的款式切换,而是一套极具章法、环环相扣的“三阶段”打法。
第一阶段(2月-3月):“Red”策略的快速试错与“White”的强势启动
2月份的初始数据显示了一个出人意料的格局:“Red (红色)”以33%的份额领先,“Black (黑色)”以31%紧随其后,而“White (白色)”仅占22%。
然而,进入3月,“Red”的份额断崖式下跌至14%,几乎被放弃;与此同时,“White”的份额从22%飙升至38%,开始了它的上升周期。
策略解读: 竞品在2月份可能尝试将“Red”作为春季主推款,可能转化效果不佳或策略有变,迅速将流量资源集中到了验证期表现更好的“White”和“Black”上。
第二阶段:4月-6月:「White」的季节性主导与市场收割
从4月到6月,“White”的流量份额持续攀升,从43%一路增长到51%的峰值,在此期间,“Black”的份额第二,稳定在27%-34%的区间。
策略解读: 这是“White”作为春夏季主推款的“收割期”。通过集中资源,将“White”打造成了该季节的爆款。
第三阶段:7月--9月:流量“Black”的接力
7月份出现了整个分析周期中最关键的转折点。“White”的流量份额从51%腰斩至28%。与此同时,“Black”的流量份额从27%翻倍式增长至46%,并在9月份达到56%的新高峰。
策略解读: 这不是一次普通的策略调整,而是一次计划周详的“流量交接”。竞品在“White”的季节性热度末期,果断将其流量资源无缝切换给了秋冬季主推款“Black”,最大化地保证了父体ASIN整体流量的稳定性,并成功开启了下一轮的季节性爆款打造。
策略参考
1. 动态监控与广告应对
竞品的这种“季节性轮换”打法,为我们提供了预判其动作的可能。
当我们在5-6月观察到“White”如日中天时,就应预判其在7-8月可能进行主推款切换,并提前创建针对“Black”的广告活动。当7月数据验证切换信号后,便可立即加大投放,精准承接市场流量的转移。
2. 选品与备货的季节性布局
这次分析为我们的产品日历和备货策略提供了宝贵的数据参考。我们可以推断:“White”是该品类有效的春夏季节款,而“Black”则是秋冬季节款。
据此,我们可以制定更精准的季节性备货计划,在相应的季节来临前1-2个月增加对应颜色款式的库存深度,避免旺季断货。
3. 运营洞察
父体分析功能的饼图份额数据告诉了我们“谁是热销款”,流量趋势数据则能告诉我们“谁可能是下一个热销款”。流量份额的变化是竞品的主动运营动作,是“因”;订单份额的变化是市场的被动反馈,是“果”。
在使用父体分析过程中,柚友们可以充分使用好流量份额和流量趋势功能,抓住这个因果关系,就可以让您的运营决策领先一步。
总结
父体分析是“变体X光机”的升级版本,为柚友们提供了一个整合变体流量与订单份额的全新分析视角。
能让柚友清晰洞察多变体竞品的整体流量与销量份额,追踪趋势变化。新版“父体分析”将大幅缩短大家在多变体数据分析上耗费的时间,帮助大家更精准地洞察竞品策略、提升产品运营推广效率。
更多的父体分析使用技巧,期待各位柚友们来挖掘!














倒计时:
1 个回复
匿名用户
赞同来自:
现在将所有变体的数据整合在一起非常清晰,哪个是主推款,哪个属性最受欢迎都能很快分析出来
对提升运营效率帮助很大,赞赞赞!